Creating and Deploying a BI Dashboard Across All Sites

Creating and Deploying a BI Dashboard Across All Sites

Overview

The Building BI feature lets you create dashboards and visualize data from multiple sources in a single place. You can customize charts, create calculated metrics, apply filters, and export dashboards. It provides valuable insights into building performance, helps monitor operations, and supports informed decisions to optimize your systems.

Creating a Dashboard

Before creating a dashboard, we need to ensure that the BBI Module is enabled for your role. This module’s access is controlled via roles and can be configured as follows(This module can be enabled only if you have admin access in Launchpad, if not contact KODE Support to enable):

  • Navigate to Launchpad → Apps → KODE OS → Roles.

  • Identify the role that requires access to the BBI Module.

  • Click on the role, then select Edit (top-right corner).

  • Locate BBI in the list of modules and enable Read/Write permissions.

  • Save the changes to the role.

Accessing the BI Module

Once the BBI Module is enabled, you can access it by navigating to:
KODE OS → Building BI

From there, you can start creating your dashboard and adding widgets.

Creating, Adding and Configuring Dashboards/Widgets 

To create a new dashboard, follow the steps below:

  • Go to Building BI → Collection → Dashboards.

  • Click the New Dashboard button.

  • A new window will open where you need to enter the dashboard details:

    • Dashboard Title – The name of your new dashboard.

    • Description – A short summary or purpose of the dashboard.

    • Timezone – Select the appropriate timezone for accurate data display.

Once all the details are entered, click the Create button to finalize and create your new dashboard.

Once the dashboard is created, you can begin customizing it by adding and configuring widgets according to your needs. To do this, locate the dashboard and click the Edit button in the top-right corner. This will open the dashboard in edit mode, allowing you to add, arrange, and configure widgets as desired.
Once you enter Edit Mode, a right-side panel will appear containing all the options available for customizing your dashboard, such as Chart List, Chart Configuration, and Filters.
From the Chart List, you can search for and add the widget type that best fits your needs, such as Bar, Horizontal Bar, Graph, Card, Combo Charts and others, depending on how you want to visualize your data.

In this example, we’ll configure a simple chart using the Horizontal Bar widget to display our data sources. To add it, simply drag and drop the widget onto the dashboard canvas.

Once added, you’ll see two main configuration tabs:

  • Setup – Used to configure the widget’s data source, metrics, and filters.

  • Style – Used to customize the chart’s appearance, including the title, font, size, and padding. 

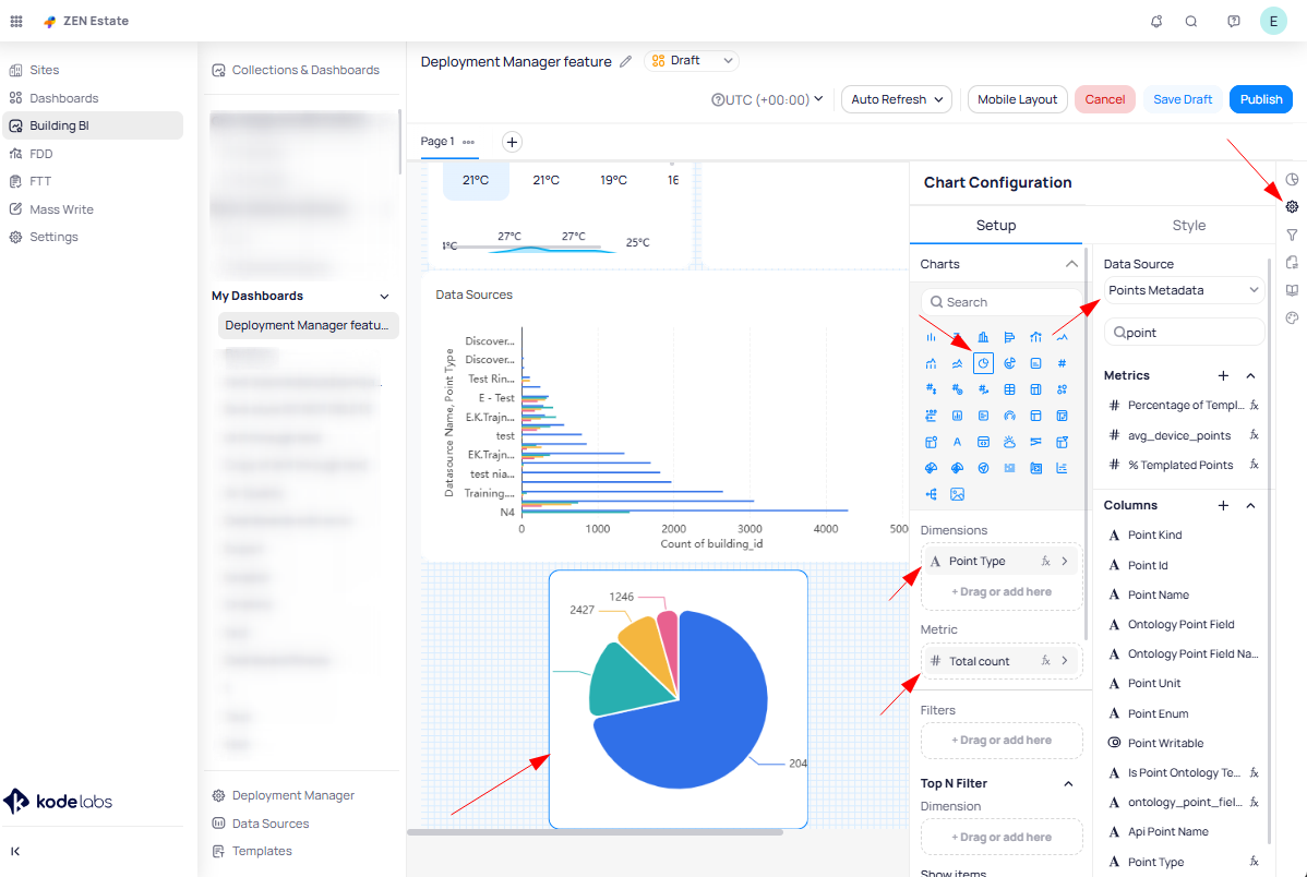
We’ll start with the Setup tab, where we’ll select the data source “Points Metadata” to display the desired information. 

Under Dimensions, select DataSource Name from the Columns to show the name of each data source. For Breakdown Dimensions, choose Point Type to categorize the data further. Since a dashboard typically uses metric, select Building ID as the metric to summarize the data across buildings.

We can also use different chart types to visualize our data. In this example, we’ll use a Pie Chart to display a grouped view of points from our data source.

We’ll again use the Points Metadata data source. For the Dimensions, select Point Type (you can also choose other columns, such as Point Name, depending on your needs). For the Metrics, use the Count function to group the points based on their type, giving a clear overview of the distribution across categories.

Here are additional examples using different chart types to display data based on specific needs:
  • Slicer – Used to filter and display only devices where points are not OK, allowing users to focus on specific subsets of data.

  • Number (Target) – Shows the total number of devices with points that are not OK, providing a quick summary metric.

  • Table (Aggregated) – Displays a detailed view of devices and floors where points are not OK, giving a clear breakdown for further analysis.

These widgets can be combined on the dashboard to provide both high-level summaries and detailed insights
tailored to your requirements.

Publishing the Dashboard

Once the widget configuration is complete, you can proceed to save and publish the dashboard. To do this, click the Publish button located in the top-right corner of the dashboard view, it will pop up for confirmation a new windows to confirm the publishing.


Deploying/Publishing to All Sites via Deployment Manager

Feature Enable

Enabling and Accessing the Deployment Manager

The Deployment Manager feature allows you to deploy dashboards across multiple sites. Access to this feature is controlled via roles, similar to the BBI Module, and can be enabled as follows(if you are not an Admin to manage the access on your own, contact KODE Support):

  • Navigate to Launchpad → Apps → KODE OS → Roles.

  • Identify the role that requires access to the Deployment Manager.

  • Click on the role, then select Edit (top-right corner).

  • Locate Deployment Manager in the list of modules under Building BI module and enable Read/Write permissions.

  • Save the changes to the role.

How to Deploy and Publish Dashboards to All Sites

Once the Deployment Manager feature is enabled, dashboards can be deployed at the time of their initial publication or for existing dashboards. The process is the same for both cases.

  • Select the Dashboard

    • Navigate to the dashboard you want to deploy.

    • On the top-right corner, next to Edit Dashboard, click the three dots.

    • From the dropdown menu, select Deploy.

A new tab named New Deployment will open where you can configure the below:

  • Configure the Deployment

    • Deployment Name – Name for this deployment.

    • Description – Optional description of the deployment.

    • Building – The building associated with the dashboard.
      Dashboard – The dashboard selected for deployment.

    • Deploy To – Choose the target sites:

      • Select ALL to deploy across all sites in the portfolio.

      • Or choose specific sites from the dropdown (you can select multiple sites).

  • Add Collaborators

    • In the next step, you can add collaborators who should have access to this deployment by using the Add Users button.

  • Add to Collection

    • Finally, you can add the deployment to a Collection for organized access.

Once all the required information is entered, click the Deploy button and wait for the process to complete. A notification will appear in the top-right corner once the deployment is successful:

Another option for deploying dashboards to multiple sites at once is through the Deployment Manager within the BBI Module. You can find it in the left-side panel under Building BI.

After selecting Deployment Manager, you’ll see a list of all dashboards previously deployed using this feature. To deploy a new one, click New Deployment in the top-right corner. From there, fill in the required details as explained above, including the Building, Dashboard, and the sites where you want to deploy it.

    • Related Articles

    • How to Enable the AHU–VAV OSS Adapter?

      Overview OSS (Optimized Start Stop) is a machine‑learning feature that automatically starts and stops HVAC equipment at the best possible time. This saves energy while ensuring comfort by making sure zones reach their target temperature exactly when ...
    • Use Cases by Industry (CRE)

      Overview KODE OS empowers Commercial Real Estate (CRE) portfolios with centralized control, automation, and actionable insights to streamline operations, optimize energy, extend equipment lifespan, and elevate tenant experiences, all from a single ...
    • Use Cases by Industry (Education)

      Overview Educational institutions, from K-12 schools to sprawling university campuses, face the challenge of delivering safe, comfortable, and sustainable environments for learning while managing limited budgets and staff. Campuses often include ...
    • Use Cases by System (HVAC)

      Overview HVAC systems are the lifeblood of modern buildings, responsible for maintaining comfort, health, and productivity while consuming a large portion of total energy. They are also some of the most complex and costly assets to run. When left ...
    • Use Cases by System (Meters)

      Overview Meters provide the foundation for understanding how buildings consume energy and resources. They capture electricity, water, gas, and thermal data, but in many organizations, this information is delayed, siloed, or too granular to act on. ...